Запасные части ЧТЗ Запасные части ЧТЗ
Казань
Например:
Актобе
Алдан
или
Выбрать автоматически
Актобе
Алдан
Алматы
Алчевск
Архангельск
Астана
Астрахань
Атырау
Баку
Балашиха
Барнаул
Белгород
Бердянск
Бишкек
Владивосток
Владикавказ
Воркута
Воронеж
Горловка
Грозный
Донецк
Екатеринбург
Иваново
Ижевск
Иркутск
Казань
Калининград
Каменск-Уральский
Караганда
Каховка
Кемерово
Киров
Комсомольск-на-Амуре
Костанай
Краснодар
Красноярск
Красный луч
Ленск
Луганск
Магадан
Магнитогорск
Макеевка
Махачкала
Мелитополь
Минск
Мирный (Якутия)
Москва
Мурманск
Нерюнгри
Нижневартовск
Нижний Новгород
Нижний Тагил
Новая каховка
Новокузнецк
Новосибирск
Новый Уренгой
Норильск
Ноябрьск
Нур-Султан
Омск
Оренбург
Ош
Павлодар
Пермь
Петрозаводск
Петропавловск
Петропавловск-Камчатский
Псков
Ростов-на-Дону
Салехард
Самара
Санкт-Петербург
Саратов
Севастополь
Семей
Симферополь
Сочи
Ставрополь
Сургут
Сыктывкар
Тараз
Ташкент
Токмак
Томск
Тында
Тюмень
Ульяновск
Усинск
Усть-Каменогорск
Уфа
Хабаровск
Ханты-Мансийск
Херсон
Челябинск
Чита
Шымкент
Экибастуз
Энергодар
Южно-Сахалинск
Якутск
Ваш город
Казань
Войти
Запасные части к тракторам на одном сайте
+7 (932) 303-00-10
+7 (932) 303-00-10
г. Казань, ул. Аделя Кутуя, д. 151
Пн-Пт: 9:30-18:30 Cб-Вс: Выходной
Отправить заявку


Шкив и передняя опора Т-170 Б-170 трактора в Казани


/
с НДС 20%
Описание

Сборка и установка шкива коленчатого вала Т-170

Шкив коленчатого вала
Рис. 55. Шкив коленчатого вала

Снятие шкива коленчатого вала

Отверните болты и опустите на шарнире поддон. Ослабьте натяжение ремней 5 (рис. 55) привода вентилятора и снимите ремни со шкива.

Отогните замковую пластину, 2 и выверните болт 1 (с левой резьбой), контрящий специальный болт 3 крепления шкива.

Отверните специальный болт 3 и снимите шкив 4 с носка, коленчатого вала при помощи съемника. Выбейте, при необходимости, шпонку из паза на носке коленчатого вала.

Технические требования

  • Износ конических поверхностей ручьев под ремни допускается не более 0,5 мм с каждой стороны ручья (просвет между шаблоном и поверхностью ручья).

  • Для съема мощности с носка коленчатого вала в шкиве имеются восемь отверстий М12 с центрирующей выточкой диаметром 13 мм, расположенных на окружности диаметром 153 мм (под призонные болты крепления фланца вала отбора мощности). Посадочный диаметр в шкиве под фланец вала отбора мощности равен 175+0,16 мм.

Установка шкива коленчатого вала

Установите на носке коленчатого вала шпонку и посадите на вал шкив 4. Закрепите шкив специальным болтом 3, смазав предварительно его резьбу графитовой смазкой. Законтрите специальный болт болтом 1 (с левой резьбой) и замковой пластиной 2, отогнув короткий конец пластины на грань болта. Наденьте ремни 5 привода вентилятора и отрегулируйте их натяжение.

Снятие передней опоры Т-170

Передняя опора дизеля
Рис. 56. Передняя опора дизеля

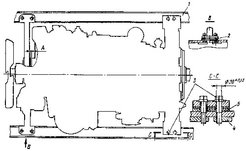
Переднюю опору можно снять, не снимая дизель с трактора. Слейте воду из системы охлаждения. Закройте краны на правом и левом гидробаках. Снимите поддон и средний защитный кожух. Откройте переднюю крышу капота. Отсоедините стойку и отведите крышу в сторону. Снимите заднюю крышу капота. Откройте решетку радиатора. Снимите водяной и масляный радиаторы в сборе. Отсоедините водоподводящий шланг от патрубка 1 (рис. 56) водяного насоса. Снимите патрубок 2 гидронасоса. Снимите гидробаки вместе с решеткой радиатора и передней крышей капота. Ослабьте натяжение ремней 4 привода вентилятора и снимите шкив 3. Отсоедините трубку подвода смазки от передней опоры 5.

Ослабьте болты (по два с каждой стороны) крепления задних лап дизеля к лонжеронам трактора для того, чтобы можно было приподнять переднюю часть дизеля. Выверните болты (по два с каждой стороны) крепления передней опоры к лонжеронам, придерживая планки изнутри лонжеронов. Установите металлическую подставку под переднюю часть картера дизеля. Подставка должна быть рассчитана на удержание массы передней части дизеля. Масса дизеля 2100 кг.

Приподнимите подъемным механизмом переднюю часть дизеля за грузовой кронштейн и подложите, деревянные-подкладки, на подставку, под переднюю часть картера. Опустите дизель, установив картер на подкладки. Подкладки должны иметь достаточную ширину для обеспечения возможно большей площади опоры картера дизеля. Высота подкладок должна обеспечивать гарантированный зазор между лапами передней опоры и лонжеронами трактора.

Выньте набор прокладок из-под лап с каждой стороны передней опоры. Пометьте прокладки, установив их при сборке на прежние места.

Сдвиньте и снимите опору с горловины кожуха шестерен распределения. Масса передней опоры 44 кг.

Технические требования

  1. Опора поставляется в запасные части с отверстиями диаметром 19,7+0,28 мм под призонные болты крепления дизеля к раме трактора (с припуском под совместную развертку отверстий в опоре и лонжеронах рамы трактора).

  2. Диаметр отверстия в опоре под горловину кожуха шестерен распределения равен 150+0,080 мм, диаметр горловины кожуха — 150-0,043 мм. Зазор в сопряжении опора- горловина кожуха шестерен распределения 0,043... 0,223 мм. Допустимый зазор 0,72 мм.

Установка передней опоры Т-170

Оботрите горловину кожуха распределительных шестерен и убедитесь в отсутствии забоин и заусенцев внутри и снаружи горловины и в отверстии передней опоры. Смажьте горловину кожуха шестерен распределения солидолом и установите на нее переднюю опору подъемником.

Установите прокладки между лапами опоры и лонжеронами, рамы трактора, совместив отверстия в опоре и прокладках с отверстиями в лонжеронах. Отпустите переднюю часть дизеля на лонжероны трактора.

При установке новой опоры проверьте и, при необходимости, отрегулируйте положение оси коленчатого вала дизеля относительно оси верхнего вала коробки передач (см. «Снятие двигателя» и «Установка двигателя»). Разверните отверстия под призонные болты в лапах новой опоры до диаметра 20+0,130 мм совместно с отверстиями в лонжеронах. Закрепите переднюю опору на лонжеронах двумя болтами с пружинными шайбами с каждой стороны. Призонные болты ставьте в свои отверстия (см. рис. 8), не допуская замены их обычными болтами.

Затяните болты крепления задних лап дизеля к лонжеронам рамы трактора. Момент затяжки болтов крепления задних лап и передней опоры дизеля 180...220 Н.м (18...22 кгс.м). Подсоедините трубку 6 (см. рис. 56) подвода смазки к передней опоре. Установите шкив 3 коленчатого вала. Наденьте на шкив ремни 4 привода вентилятора и отрегулируйте их натяжение. Установите гидробаки, радиаторы, крыши капота, защитный кожух и поддон.


Шкив и передняя опора